![]()
Lohnerfassung
![]()
Mail an den Autor
Dieses Fenster finden Sie, indem Sie in der Lohnerfassung auf die Schaltfläche
klicken.
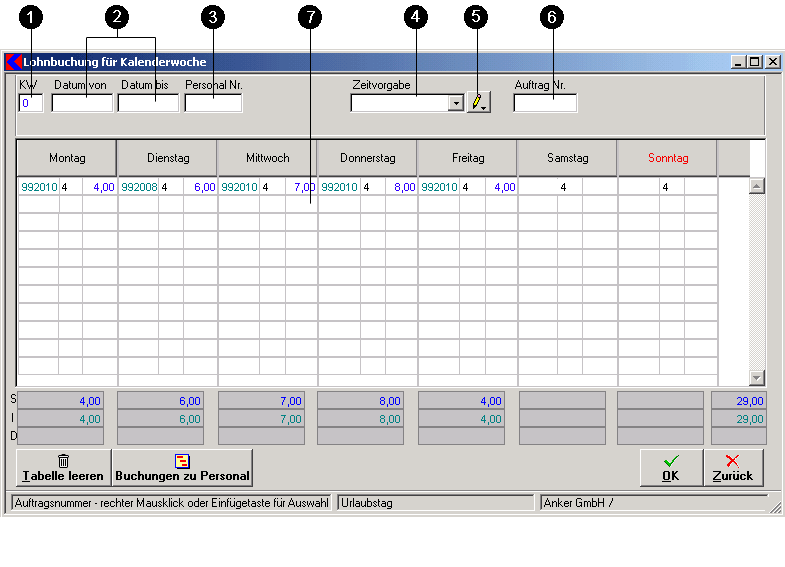
Ziel dieses Fensters:In diesem Fenster sind Personalbezogen die Lohnbuchungen nach einer Zeitschablone und Vorschlagswerte für eine Woche einzugeben.

Erstellen einer Zeitschablone:Mit Klick auf die Schaltfläche öffnet sich ein Fenster mit der Abfrage des Namens wie die Zeitschablone benannt werden soll. Nach Bestätigung ist dieser Name im Auswahlfeld Zeitvorgabe sichtbar. Wählen Sie die neu angelegte Schablone aus. Geben Sie die gewünschte Lohnart und Stunden in der Liste von Montag bis Sonntag ein. Bei Klick auf OK wird die Schablone mit diesen Vorschlagswerten gesichert.
Anwendung einer Zeitschablone:Nach Auswahl einer Schablone werden die Vorschlagswerte des Lohnsatzes und Stundenanzahl eingetragen. Bei Eingabe im Feld 6 und auswahl eines Auftrages mit rechtem Mausklick, wird dieser Auftrag auf die ganze Woche übertragen. Sind verschiedene Aufträge zu buchen, ist mit rechtem Mausklick in der Tabelle in der Zelle des Auftrags der richtige auszuwählen.
Bei Klick auf die Schaltfläche Tabelle leeren wird die gesamte Tabelle für Neueintragungen gelöscht.
Bei Klick auf die Schaltfläche Buchungen zu Personal öffnet sich das Fenster Lohnbuchungen Übersicht der Mitarbeiter .
© Koram Software Entwicklungs Ges.m.b.H - letzte Aktualisierung 13.04.2005 Modul - Baustellenverwaltung